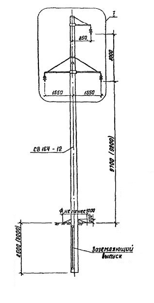
П 16.4

Чертеж изделия:
Характеристики изделия:
ПараметрЗначение
длина16400 мм
ширина390 мм
высота380 мм
масса3550 кг
нормативный документСерия 3.407.1-143

П 16.4  Промежуточные опоры Серия 3.407.1-143.